• 91免费视频观看,91免费软件,91免费看片网站,91免费看片视频

    建築能耗監測係統

    >係統優勢

    建築能耗監測係統(圖1)

    91免费视频观看智能化自主研發建築能耗監測係統用於政府辦公樓、醫院、學校等公共建築以及寫字樓、商場、公寓等商業建築的所有能耗的監測數據的管理,致力於驗收、節能。該係統是基於SaaS係統的,每個公司都會有一個管理員,所有的管理員都可以給自家員工分配權限和功能。根據登錄賬號的不同,係統展示的功能也不盡相同,並且用戶隻能看到自己公司的相關數據。該係統的賬戶不可自行注冊,隻能由管理員進行賬號配置。

    >係統介紹

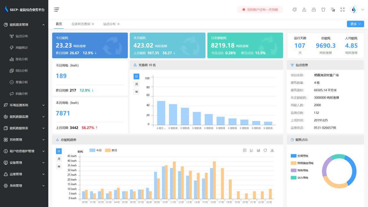
    建築能耗監測係統(圖2)

    能耗監測係統是用於樓宇建築的所有能耗的監測數據的管理。係統由能源綜合管理平台軟件係統、中間通訊管理係統設備、數據計量采集終端設備組成,分為兩層網絡結構,采用瀏覽器/服務器(B/S)與客戶機/服務器(C/S)相結合的組網方案,利用單位局域網的預留虛擬ID,完成整個係統的網絡搭建,借助網絡實現數據的上傳、命令的下發。能耗監測係統通過對物業標杆建築安裝分類和分項能耗計量裝置,采用遠程傳輸等手段采集能耗數據,實現了能耗的監測與動態分析功能,便於用戶進行用能分析和節能控製管理。同時也使得打造一個數字化、綠色化、91免费软件化的建築環境成為可能。

    係統以降低能耗為目標,以監測和控製為手段,融入先進的節能思想,廣泛應用於政府機關、91免费软件社區、醫院、高校、商場、酒店等多種樓宇建築類型。

    >功能展示

    建築能耗監測係統(圖3)

    1、能耗分析

    能耗分析中是對數據的圖形、圖表展示,其中包括用能統計、用能報表、排名分析、同比分析等功能。它可以分支路、分類、分項、分區域、分部門統計用能信息,查看能耗報表,用能同比分析,並進行差值分析與能耗排名分析。使得管理人員對能耗數據信息清晰明了,為節能降耗提供數據支持。

    2、租戶信息維護管理

    主要是對建築群的詳細信息(地址、編號、名稱、用能人數、建築麵積、采暖麵積、建築年份等)、區域信息、設備類型、項目信息進行管理,以便進行信息維護。

    3、設備管理

    設備管理是對建築物能源監測設備的管理,便於管理人員對能耗監測設備采集的當日數據量、運行狀態等信息了如指掌,以便及時發現異常,減少用能損失。

    4、權限管理

    涵蓋角色管理、數據權限、接口權限等功能,方便不同的用戶對係統管理,並靈活配置不同權限。

    5、係統管理

    係統管理可自動對缺失數據進行數據補調,不需要任何人工幹預。同時支持手工補調數據,補調完成後恢複到自動補調狀態將剩餘數據自動補調。係統管理確保數據成功上傳至上級平台,讓用戶省心、放心!

    >應用價值

    1、智能集抄

    係統可實現電表和水表數據的準點、及時、同步、準確。

    2、分類分項

    係統按設備、能源類型、樓棟樓層、等依據進行分類分項能源計量,實現了能耗數據深度挖掘與大數據分析,為用戶決策提供依據。

    3、建立線上物管運維平台

    監視各設施設備運行數據,實現91免费软件化平台化運維管理。實現設備的全生命周期運維管理;實現配電無人職守,有人巡檢,線上實時監控,線下巡視檢修的自動化目標,有效提高設備安全運行水平和供電可靠性。

    4、建立91免费软件環境管理平台

    實時監管各區域環境數據,打造安全、舒適、便捷的商業環境。打造數字化、綠色化、91免费软件化的服務平台。

    >選擇91免费视频观看

    1. 費用低

    91免费视频观看智能化具備能耗監測係統軟件和數據采集網關、端設備等硬件的全部知識產權,無中間商賺差價,消除了外部采購成本,用戶可用最少的價格獲得最好的收益。

    2. 質量高

    91免费视频观看智能化擁有70%技術人員占比,90%高學曆研發力量,所研發的產品質量可靠,並通過了國家信息產業部、省軟件行業協會等權威機關的認證,91免费视频观看將竭誠為您提供最優質的產品服務。

    3. 功能全

    91免费视频观看智能化能耗監測係統曆經10多年的升級完善,不僅隻是滿足驗收的需求,更可為用戶真正實現全麵能源管理。

    4. 服務優

    我司具備專業的工程技術實力和優良的服務能力,竭力為您打造最貼心的售前、售中和售後服務。

    5. 驗收快

    我司為山東省內各市區及其他省份提供了能耗監測係統,經過實踐,係統與上級數據中心平台兼容性較好。我司根據客戶實際情況定製簡單有效的項目實施方案,專業施工團隊保證工程進度與質量,專業銷售顧問提供驗收指導,可盡量縮短項目工期與驗收時間。

    6. 信譽高

    我司以先進的方案、高質量的產品和優良的服務贏得了各企業客戶的高度信賴,以“責任重於泰山”的口碑相傳而聞達於業界,在業界擁有極高的美譽度。選擇91免费视频观看將會是您最明智的選擇!

    上一篇:樓宇自控係統
    下一篇: 智能照明係統
    網站地圖