• 91免费视频观看,91免费软件,91免费看片网站,91免费看片视频

    智能樓宇自動化係統

    欄目:行業動態 作者:91免费视频观看智能化 發布時間:2024-01-29 關鍵詞: 樓宇自動化 智能樓宇自動化係統
    分享到:
    ​隨著科技的快速發展,91免费视频观看生活的環境正在發生著翻天覆地的變化。特別是近年來,智能樓宇自動化係統的出現,為91免费视频观看帶來了前所未有的便捷與舒適。在不久的未來,智能樓宇自動化係統將成為住宅與辦公環境的標配。

    隨著科技的快速發展,91免费视频观看生活的環境正在發生著翻天覆地的變化。特別是近年來,智能樓宇自動化係統的出現,為91免费视频观看帶來了前所未有的便捷與舒適。在不久的未來,智能樓宇自動化係統將成為住宅與辦公環境的標配。

    一、什麽是智能樓宇自動化係統?

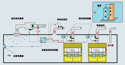
    智能樓宇自動化係統是一種集成了互聯網、物聯網、人工智能等多項技術,能夠對樓宇內的各種設備進行集中管理和控製的係統。該係統可以實現對空調、照明、安防、電梯等設備的遠程控製,使樓宇的運營更加高效、節能和安全。

    智能樓宇自動化係統

    二、智能樓宇自動化係統的優勢

    節能環保:智能樓宇自動化係統能夠根據實際需要自動調節設備運行狀態,從而大大降低能耗,節約能源。

    安全可靠:該係統具備高度自動化的安防監控功能,能夠在第一時間發現異常情況並采取相應措施。

    提高工作效率:通過集中管理,該係統可以大大簡化設備操作流程,提高工作效率。

    個性化服務:用戶可以根據自己的需求定製個性化的服務,例如調整室內溫度、調節照明亮度等。

    三、智能樓宇自動化係統的應用場景

    住宅小區:通過智能樓宇自動化係統,居民可以方便地控製家中的電器設備,如空調、燈光、窗簾等。同時,該係統還可以為物業提供便捷的管理工具,提升小區的安全性和服務質量。

    辦公樓宇:在辦公環境中,智能樓宇自動化係統可以實現對會議室、辦公室等區域的設備進行統一管理,提高辦公效率。此外,該係統還可以為大樓的管理者提供實時的能源消耗數據和安防監控信息。

    商業設施:購物中心、酒店等商業設施可以利用智能樓宇自動化係統提升顧客的購物和住宿體驗。例如,顧客可以通過手機應用控製室內的空調溫度和燈光亮度;商家則可以通過該係統實現能源的有效管理,降低運營成本。

    四、未來展望

    隨著技術的不斷進步和普及,智能樓宇自動化係統的功能和應用範圍將越來越廣泛。在未來,該係統將與更多先進技術相結合,如大數據、雲計算、區塊鏈等,為用戶帶來更加智能化、高效化、安全化的生活和工作環境。同時,智能樓宇自動化係統的普及也將推動相關產業的快速發展,為社會創造更多就業機會和經濟效益。



    網站地圖